ArcNews Online
 

Winter 2005/2006
 

Industry-Specific, On-Demand Data Reports and Mapping Service

Business Analyst Online for Economic Development, Education, and Health

For more than three years, Business Analyst Online, Esri's on-demand reporting and mapping service, has provided users across many industries with instant access to more than 50 presentation-quality data reports, site maps and thematic maps, satellite imagery, and interactive features. Users can purchase reports and maps as needed or buy a subscription that provides unlimited use of packaged reports and maps.

  click to enlarge
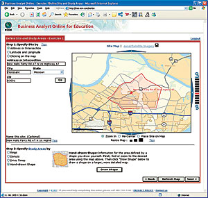
The Web-based user interface for Business Analyst Online for Education.

The success of Business Analyst Online encouraged Esri's developers to enhance Business Analyst Online for specific industry sectors.

"Real estate and retail professionals have long appreciated the timely delivery of information about people, housing, and businesses for a particular area," says Jim Herries, Business Analyst Online product manager. "We receive calls every day from other industry professionals who request slight variations of Business Analyst Online. Because Business Analyst Online is built on top of the ArcWeb Services platform, it's relatively simple to repurpose the workflow, user interface, and underlying data services to suit each industry."

For Economic Development

Soon after Business Analyst Online was released, professionals in economic development and urban planning quickly recognized the benefits of offering current demographic data and presentation-quality maps to their staff, the local population, and prospective business owners and investors. Economic developers and urban planners use customized reports and maps from Business Analyst Online to quickly screen properties and provide professional results to their customers.

  click to enlarge
Example of a Business Analyst Online report customized for the city of Westerville.

"The city of Westerville, Ohio, was the first economic development user of Business Analyst Online," says Herries. "Soon after launch, it landed a new business for the city. Tax revenues from this win will pay for the Business Analyst Online subscription for the next 10 years."

Organizations that subscribe to Business Analyst Online for Economic Development are freed from updating and hosting the data, managing security, or monitoring the site to ensure that it is running 24/7. Esri handles all these tasks. To date, dozens of governments and other organizations have taken advantage of this service with very positive results.

For Education

To provide business schools and libraries with similar access to data reports and maps, Esri launched a version of Business Analyst Online designed specifically for educational institutions. Students and faculty can use information from Business Analyst Online for Education to assist in classroom projects and research. First-time users are able to map and analyze data in minutes without requiring in-depth GIS training. Students and faculty can instantly see reasons for taking a geographic approach to market analysis.

Business Analyst Online for Education is available by subscriptions that are discounted to learning institutions. The Basic subscription contains 12 demographic and consumer spending reports and maps that help students and faculty characterize and analyze the people, housing, and retail expenditures for a specific area. The Extended subscription includes all the reports and maps in the Basic subscription, as well as 14 additional reports and maps.

For Health

Another example of an industry-specific application is Business Analyst Online for Health. Hospital marketing staff can use the data and mapping in Business Analyst Online for Health to determine market share, conduct strategic planning and drive-time analyses, and identify physician office visit demand by specialty. Esri codeveloped Business Analyst Online for Health with Planning 2.0, an Esri Business Partner and subsidiary of Relegent, based in Brentwood, Tennessee. Planning 2.0 provides next-generation consulting services and software products designed for the health care planning and marketing industry.

Business Analyst Online for Health combines Esri's 2005/2010 demographic data and mapping capabilities with Relegent's 2005/2010 predictions for health-related data, such as use rates (e.g., the number of respiratory cases by ZIP Code), to produce a robust group of reports and maps specifically developed for health care professionals. Business Analyst Online for Health includes the standard functionalities found in Business Analyst Online, as well as additional reporting and mapping capabilities at the county, ZIP Code, census tract, and block group geography levels. These reports will allow health planners to view data by Major Diagnostic Codes, Diagnostic Related Grouping, Hospital Product Lines, and Physician Office Visits. Subscriptions to Business Analyst Online for Health can be purchased online or by contacting Esri or Relegent.

For more information about Business Analyst Online, call Esri (tel.: 1-800-292-2224), or visit www.esri.com/bao.

Contact Us | Privacy | Legal | Site Map