ArcNews Online
 

Fall 2005
 

U.S. Military Uses GIS for Transportation Logistics and Real-Time Tracking

On any given day, the United States Military Surface Deployment and Distribution Command (SDDC) Federal GIScoordinates the movement of thousands of military vehicles, freight, equipment, and personnel worldwide.

Its team of civil, mechanical, and computer engineers, along with operations, transportation, and computer specialists, documents and synchronizes the movement of more than 750,000 shipments annually on a global basis.

The U.S. Military Surface Deployment and Distribution Command Transportation Engineering Agency (SDDCTEA) is a major component of SDDC. SDDCTEA is the U.S. Department of Defense deployment engineering and analysis center whose core mission is to manage and improve the global deployment of U.S. armed forces in support of the National Military Strategy and to oversee ports, roads, and rail for national defense programs.

Working together, SDDC and SDDCTEA are fully committed to meeting national security objectives. In recent years, however, their roles have become increasingly important and demanding.

The terrorists attacks of September 11, 2001, reinforced the need for an integrated logistics information tool to facilitate and coordinate the movement of personnel and resources in response to emergency situations. Emergency response crosses all levels of government, and September 11 highlighted a need for a secure tool that can aggregate data with other information systems and integrate various data sources in a common operating environment.

  click to enlarge
IRRIS technology demonstrates plume modeling tools forecasting the effects of hazardous materials releases and/or explosives on a geographic region.

More recently, the U.S. military has placed an increased emphasis on logistics and transportation to support military strategy and tactics. At any time, SDDC must be prepared to deploy, project, and sustain armed forces anywhere in the world. The agency's success depends on its ability to properly coordinate emergency response and manage military assets.

A robust system to support SDDC's strategic role in national security began to evolve in 1999. At that time, SDDCTEA partnered with longtime Esri Business Partner GeoDecisions, a Camp Hill, Pennsylvania-based information technology company that specializes in geospatial solutions, to spearhead the development of Intelligent Road/Rail Information Server (IRRIS) technology, a fully secure, Web-based GIS. SDDCTEA selected GeoDecisions for its previous experience with U.S. General Services Administration contracts.

Today, IRRIS technology has developed into a global multicomponent display, reporting, and analysis application able to monitor military cargo across U.S. transportation networks and overseas.

It integrates location-based services, intelligent transportation systems, wireless technologies, and GPS, as well as critical transportation infrastructure data (roads, tunnels, and dams) and real-time information sources (road conditions, construction, and incidents), from more than 150 worldwide datasets.

SDDC uses the system to generate highly detailed maps useful for troop and cargo transport. Maps can identify optimal routes and display an array of static and dynamic features, including road and weather conditions, schools, hospitals, bridges, and waterways.

SDDC can also track vehicles/shipments in real time and even pinpoint the exact location and content of any shipment. Alerts are provided if cargo deviates from a charted course.

In early 2005, an updated version—IRRIS 6.0—was released with ArcIMS and ArcSDE software. The redesign was developed using ArcIMS as the mapping engine due to its interoperability with other military data sources and enhanced Web-based mapping capabilities.

One key function of the Esri-based system is its advanced emergency response capabilities. IRRIS users are now able to illustrate the effects of hazardous materials and/or explosives on a geographic area through state-of-the-art plume modeling tools.

Additionally, the Internet mapping capabilities offered through ArcIMS software have enabled IRRIS to move from a transportation data display tool to a global system for effective decision making, logistics, and asset management.

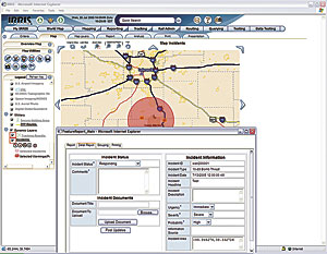
  click to enlarge
IRRIS real-time query features allow users to effectively track military cargo being transported and respond to reported incidents.

Now, users worldwide have a single interface to visualize assets critical to security, such as airports, dams, water plants, bus and commuter rail lines and facilities, nuclear power plants, and power grids. This common operating environment can help to improve response times and minimize fatalities during emergency situations and global deployments.

"SDDC has significantly improved its ability to organize, manage, and track military personnel and military cargo throughout the world," says Paul Allred, SDDCTEA's IRRIS program manager. "We can also monitor the status of sensitive shipments like never before."

For example, during the 2005 inauguration of President George W. Bush, SDDC's Surface Cell Operation Team was able to determine if any truck carrying hazardous materials, arms, ammunition, or explosives was within 50 miles of Washington, D.C. The team offered the same protection during Super Bowl XXXIV in Jacksonville, Florida. In both instances, users were better able to prevent and respond to a potential incident.

IRRIS 6.0 enhancements for SDDC include

  • A fully redesigned user interface for optimal usability
  • A customized home page with frequently used maps and queries
  • Mapmaking capabilities via a wizard-like interface or by defining a desired location on a world map
  • Enhanced feature-rich mapping and cartographic display
  • Updated reporting tools displaying data or query results as charts and graphs
  • Ability to instantly export maps and query results into PowerPoint presentations

Overall, SDDC is now better able to manage military logistics, implement emergency response plans, and save time and resources. SDDC estimates that the technology solution saves U.S. taxpayers nearly $20 million per year through more efficient and streamlined operations; it additionally saved taxpayers approximately $15 million during Operation Iraqi Freedom. Likewise, SDDC has drastically reduced the command's time and costs for military training due to the intuitive and user-friendly nature of the system.

Today, IRRIS technology has more than 1,500 users and handles 2.5 terabytes of data. In addition to SDDC and SDDCTEA, the Defense Threat Reduction Agency, Federal Highway Administration, Naval Operational Logistics Support Center-Ammunition, U.S. Department of Transportation, U.S. Federal Emergency Management Agency, and U.S. Transportation Command all use the Web-based portal to support their operations.

Jon Pollack, vice president of advanced technologies for GeoDecisions, explains, "IRRIS technology was designed to be a vendor neutral, open system that leverages best practices in information technology and easily integrates with existing systems." With this flexibility and its ArcIMS software platform, the technology can continue to grow and adapt to the changing needs of each user.

For more information, visit www.irris.com or contact Paul Allred, IRRIS program manager, SDDCTEA (e-mail: Paul.Allred@tea.army.mil), or Brendan Wesdock, director of Military Solutions, GeoDecisions (e-mail: bwesdock@geodecisions.com).

Contact Us | Privacy | Legal | Site Map